Astra Documentation

Astra Documentation#

Astra banner

Astra (Automated Survey observaTory Robotised with Alpaca) is an open-source, cross-platform Python system for the sustained, fully autonomous operation of astronomical observatories.

Astra controls observatory devices via the ASCOM Alpaca protocol. It can execute prescheduled observatory actions under continuous weather safety supervision, such as object observations with plate-solve-based pointing correction using an offline Gaia–2MASS catalogue, PID-controlled autoguiding, sky-flats, and autofocusing.

A FastAPI web interface provides a browser UI, alongside REST and WebSocket APIs for real-time status monitoring, image previews, and interaction with the SQLite-backed database.

Used By#

Currently, Astra is deployed at multiple professional observatories delivering reliable, unattended survey operations, including:

Screenshots#

Observatory overview

Observatory overview

System logs

System logs

Weather monitoring

Weather monitoring

Controls tab

Controls tab

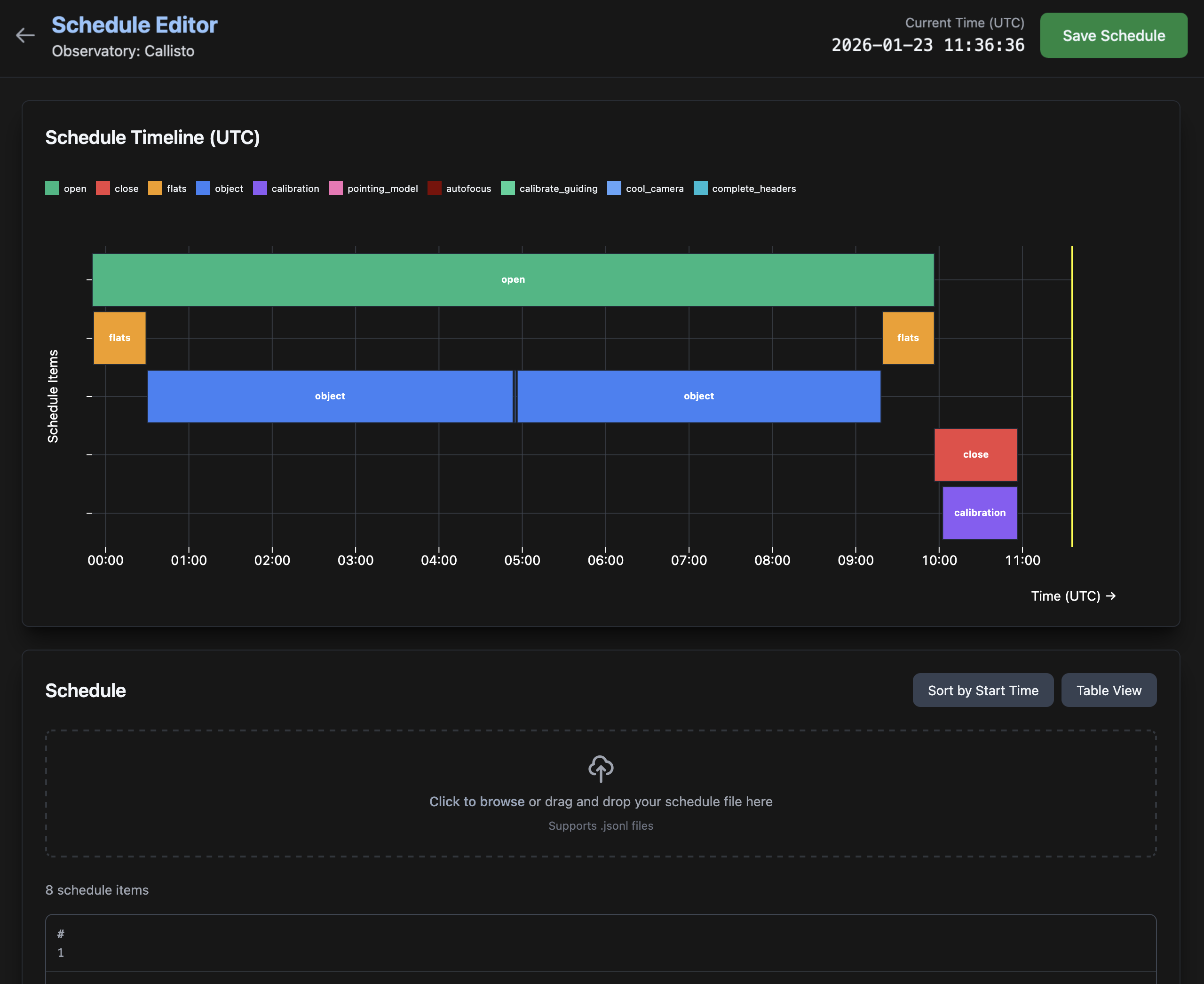
Astra schedule editor

Schedule editor

Astra fits viewer

FITS viewer

Developed by#

Astra is developed by a team of astronomers and software engineers at Queloz Group, ETH Zürich, Switzerland, in collaboration with the SPECULOOS consortium.

Note

This documentation is a work in progress. We are continuously updating and improving it. If you have any questions or suggestions, please feel free to reach out to us via GitHub Issues.

We appreciate your feedback and contributions to make this software and documentation better.